| 第八章 线路和绕组中的波过程 测试题 |
| 单项选择题 |
1. 波在线路上传播,当末端短路时,以下关于反射描述正确的是___。 |
2. 下列表述中,对波阻抗描述不正确的是( ) |
3. 波在线路上传播,当末端开路时,以下关于反射描述正确的是__。 |
| 填空题 |
1. 传输线路的波阻抗与______和______有关,与线路长度无关。 |
2. 传输线路的波阻抗与单位长度电感和_____ 有关,与线路长度无关。 |
3. 减少绝缘介质的介电常数可以______电缆中电磁波的传播速度。 |
4. 电磁波沿架空线路的传播速度为_______. |
5. 在末端开路的情况下,波发生反射后,导线上的电压会________. |
6. 波阻抗为Z的线路末端接负载电阻R,且R=Z,当入射波U0入侵到末端时,折射系数α=_____。 |
7. Z1、Z2两不同波阻抗的长线相连于A点,行波在A点将发生反射,反射系数β的取值范围为________。 |
8. 当导线受到雷击出现冲击电晕以后,它与其它导线间的耦合系数将_______。 |
| 判断题 |
1. 对于输电线间的耦合系数K12与K21是相等的。 |
| 简答题 |
1. 分布参数回路的波阻抗与集中参数回路中的电阻有何不同? |
2. 一些卤族元素化合物因具有高电气强度常用作灭弧度介质(如SF6),试阐述其具有高电气强度的原因。 |
3. 简述彼得逊法则的内容、应用和需注意的地方。 |
| 计算题 |
1. 已知某输电线路的波阻抗 Z=400Ω,测得该线路上 A 点的电压UA = 900kV ,电流IA= 1kA。试求该点的前行波电压Ub和反行波电压Uf ? |
2. 如图,一变电所母线上接有n条架空线路,每条线路波阻抗为400Ω,当一条线路落雷,电压幅值为400kV入侵变电所,求母线上电压。
|
3. 入射波u1为100V,由架空线(Z1=500Ω)进入一电缆(Z2=50Ω),求折射波u2及反射波 |
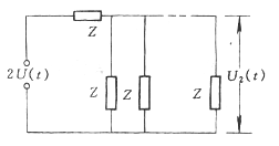
4. 直流电源合闸于空载线路的波过程。如下图所示,线路长度为L,t=0时合闸于直流电源E,求线路末端电压U3和中点电压U2随时间变化的过程?
|
5. 有一幅值为200KV的直角波沿波阻抗为50Ω的电缆线路侵入发电机绕组(波阻抗为800Ω)。绕组每匝长度为3米,匝间绝缘允许承受的电压为600V,绕组中波的传播速度为
|